Ubiquiti Audio Video Switches now available
Ubiquiti EAV Switches are now available to order, with more specifications released
May 8, 2026

Before UniFi was around, Ubiquiti was more ISP and WISP focused than it is now, with a wide variety of products for wireless bridging, routers, switches and licence free backhaul with airFiber. While these products still exist under the UISP line, the rate of development has slowed down somewhat as UniFi has become the main product line for the company.
One of these product lines is EdgeMAX, which contains the EdgeSwitch and EdgeRouter devices.
If you want fast and reliable UISP hosting, check out HostiFi with fast support, regular backups, managed updates and prices from just $9 per month.
To learn more about our hosting plans, create an account and get started today.
While the EdgeSwitch devices have had new software versions pretty consistently over the past few years, the EdgeRouter has been left with pretty minor updates. However, back in November 2023 Ubiquiti released the first beta of EdgeRouter 3.0.0 which showed a brand new user interface to more closely match the UISP routers and native support for WireGuard VPN.

In what has seemed like a much longer time span and multiple beta versions, Ubiquiti finally released the public GA version of EdgeRouter 3.0.0 in late July with the new GUI design and WireGuard VPN support.
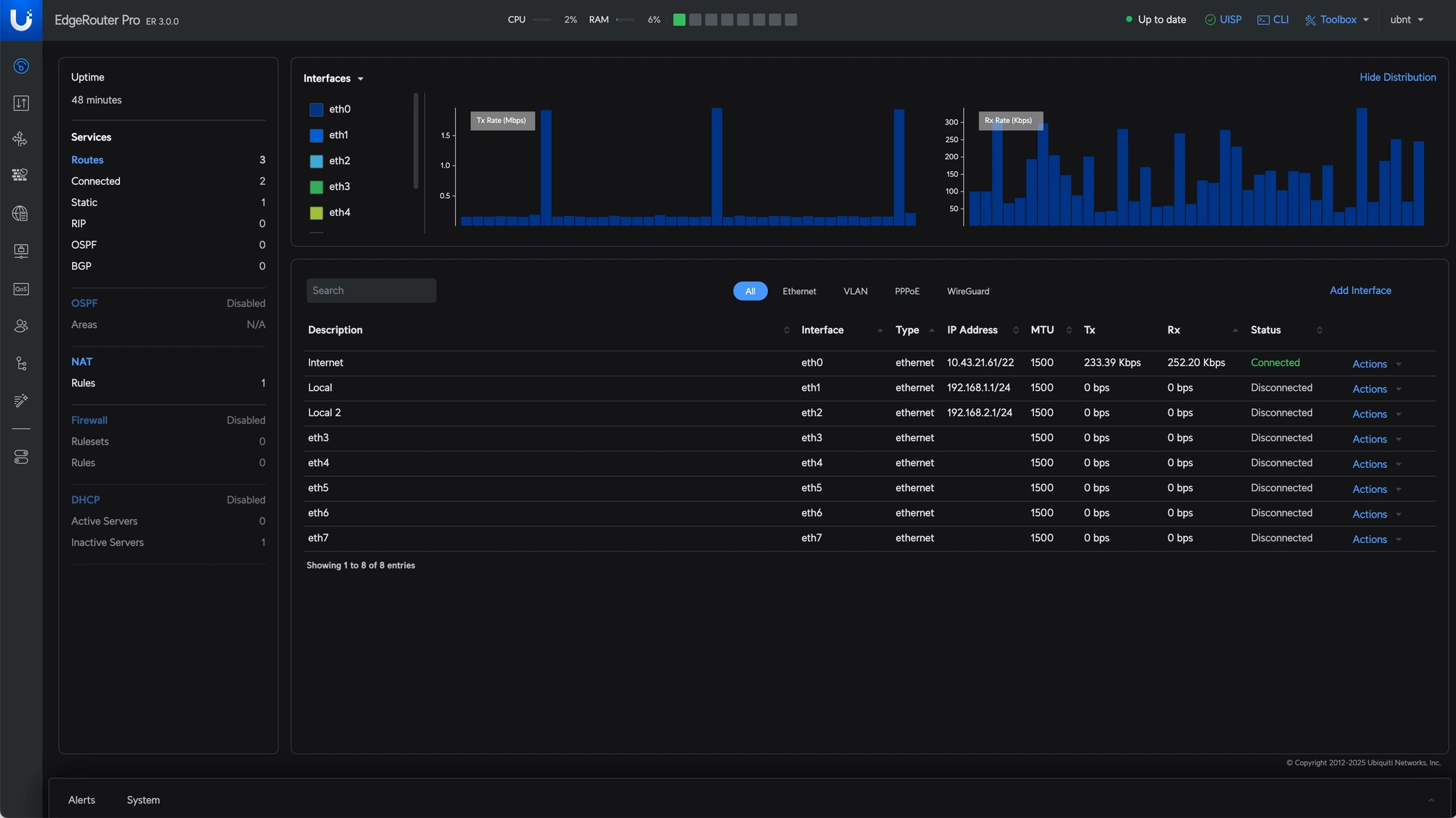
The first thing that is the main improvement is the brand new GUI, with Ubiquiti's latest design language and logo in the top left hand corner. The overall usability is pretty much the same as the previous versions, just with a new skin on the top. Between the initial beta in 2023 and the GA release in 2025, the look and feel did change quite a bit, moving from the side bar with the PSU voltage and temps to a cleaner look with a more prominent uptime.

Elsewhere, to match the UniFi Network controller EdgeOS now supports both light and dark modes and WireGuard VPN is possible from both the CLI and GUI, with Site-to-Site VPN, VPN Server and VPN Client all fully supported.
No spam. Unsubscribe anytime.
Newsletter Subscriber
Newsletter Subscriber
Newsletter Subscriber